2024.03.20

#21 Linux OSデータ収集項目を強化します

 

目次

開く

    こんにちは。ES/1 Shelty担当の川越です。

     

    今回はV2.6.0でリリースされるLinux OS取得項目の強化についてご紹介します。

     

    V2.6.0では、OSデータ収集項目を大幅に拡張しております。サーバーの稼働状況についてより詳細に分析できるようになりましたので、ぜひ性能監視にご活用下さい。

     

    プロセス情報 リソース使用状況の要因分析に活用

    CPU使用率やメモリ使用状況について、プロセスごとの内訳データを表示します。

    そのため、CPU使用率が上昇した際に、どのプロセスが最もリソースを消費しているかをすぐに確認できるようになります。

     

    実際に値を確認するには、統合ダッシュボードで特定の論理サーバーやホストのグラフを選択し、グラフ右上のメニューからデータエクスプローラーに移動してください。

     

    なお、データエクスプローラーは、統合ダッシュボードで何らかの気になる事象を確認した場合などに、データを深堀りして確認していく画面です。

     

     

    統合ダッシュボードからの遷移
    統合ダッシュボードからの遷移

    統合ダッシュボードからデータエクスプローラーへ移動

     

     

    データエクスプローラー画面上で、「プロセス・ユーザ毎のリソース使用量(プロセス単位)」のセクションでプロセスごとのリソース使用状況をリスト形式で確認できます。

     

    また、リスト上で特定のプロセスをクリックすると、グラフでもご確認いただけます。

     

     

    prlist
    prlist

    データエクスプローラー上でのプロセスごとのリソース使用状況(リスト表示)

     

     

    DE_proc_gf
    DE_proc_gf

    データエクスプローラー上でのプロセスのリソース使用状況(時系列グラフ)

     

     

    上記の確認手段のほか、統合ダッシュボード上のダッシュレットとしてプロセスごとのリソース状況をグラフ化して、常時表示していただく運用もおすすめです。

     

     

    proc
    proc

    統合ダッシュボードでのプロセスごとのCPU使用率グラフ

     

    なお、プロセスデータは一定以上の稼働量のあるプロセスに限定してデータを取得しています。

    ごくわずかしか稼働していないプロセス情報については取得されませんので、ご了承ください。

     

    プロセスデータ取得対象

     

    • CPU使用率/CPU数が1%を超えているプロセス、または、メモリ使用率が1%を超えているプロセス

     

     

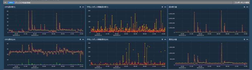
    ディスクのIOPSやレスポンス時間の確認

    プロセスやメモリのリソース状況と合わせて、ぜひ確認していただきたいのがディスクの性能情報です。

     

    一見するとリソースに余裕があるように見えても、ディスクが高負荷となっているケースがあります。

     

    特にDBサーバーでは、IO周りの負荷状況によって性能に影響が出ることも多いため、IOPSが通常と比較して上昇していないか、レスポンス時間が極端に長くなっていないかなどを確認するのがおすすめです。

     

    確認方法はプロセス情報と同様に、統合ダッシュボードで特定のホストや論理サーバのグラフを選択し、グラフ右上のメニューからデータエクスプローラーに移動してください。

     

    「ディスク性能情報」のセクションでIOPSや平均レスポンス時間等の時系列グラフを確認できます。

     

     

    disk
    disk

    データエクスプローラーでのディスク性能情報表示

     

     

    ディスクスペース情報の確認

    ディスクスペースの管理についても、ES/1 Sheltyで確認していただけるようになります。

    長期的に漸増しているディスクや、使用率の高いディスクなど、将来的に問題になりそうなディスクがないか確認していただけます。

     

    確認方法は、他の項目と同様に統合ダッシュボードで特定のホストや論理サーバーのグラフを選択し、グラフ右上のメニューからデータエクスプローラーに移動します。

     

     

    ds
    ds

    データエクスプローラーでのディスクスペース情報表示

     

    ネットワーク負荷状況の確認

    サーバーのネットワーク負荷状況についても確認していただけるようになります。

     

    「リソースやアプリケーションに問題が無いのにサーバーが遅い」というケースでは、ネットワークの性能問題を懸念することが多いかと思います。

    そのような場合に、サーバーの送受信バイト数、破棄パケット数、エラー数をすぐに確認できますので、より広範囲の性能監視に対応できるようになります。

     

    確認方法は、他の項目と同様に統合ダッシュボードで特定のホストや論理サーバのグラフを選択し、グラフ右上のメニューからデータエクスプローラーに移動します。

     

     

    NW
    NW

    データエクスプローラーでのネットワークインターフェース情報表示

     

     

    また、OS情報ベースのネットワーク負荷状況とは別に、ネットワーク機器からネットワーク情報を取得し、可視化する方法(TelegrafネットワークMIB対応機能)もあります。ご興味があればぜひ担当営業、担当SEまでご連絡下さい。

     

     

    利用条件

    ES/1 Shelty Manager、およびOS Agent(Linux)をV2.6.0にバージョンアップするとご利用いただけます。
    なお、OS AgentをV2.6.0にバージョンアップする際、 Agentが必要とするディスク容量が下記の通り増加します。

     

    • V2.5.0まで:200MB以上 → V2.6.0以降:450MB以上

     

     

    Windows OSへの対応について

    V2.6.0ではLinuxを対象としてOSデータ収集項目を大幅に強化しました。

     

    今後のリリースでは、Windowsについても同様の機能拡張を検討中です。

    機能強化したES/1 SheltyのOS性能データを、ぜひ性能監視にお役立てください。

     
     
     

     

     


     

     

    コメント一覧

    執筆者

    C.K. 

    営業技術本部 

    関連記事